Observe your charm with COS Lite¶
From Zero to Hero: Write your first Kubernetes charm > Observe your charm with COS Lite
See previous: Expose your charm’s operational tasks via actions
Important
This document is part of a series, and we recommend you follow it in sequence. However, you can also jump straight in by checking out the code from the previous chapter:
git clone https://github.com/canonical/operator.git
cd operator/examples/k8s-4-action
In a production deployment it is essential to observe and monitor the health of your application. A charm user will want to be able to collect real time metrics and application logs, set up alert rules, and visualise any collected data in a neat form on a dashboard.
Our application is prepared for that – as you might recall, it uses starlette-exporter to generate real-time application metrics and to expose them via a /metrics endpoint that is designed to be scraped by Prometheus. As a charm developer, you’ll want to use that to make your charm observable.
In the charming universe, what you would do is deploy the existing Canonical Observability Stack (COS) lite bundle – a convenient collection of charms that includes all of Prometheus, Loki, and Grafana – and then integrate your charm with Prometheus to collect real-time application metrics; with Loki to collect application logs; and with Grafana to create dashboards and visualise collected data.
In this part of the tutorial we will follow this process to collect various metrics and logs about your application and visualise them on a dashboard.
Fetch libraries¶
Your charm will need several more libraries from Charmhub.
Ensure you’re in your Multipass Ubuntu VM, in your charm project directory. Then, in charmcraft.yaml, extend the charm-libs section:
charm-libs:
- lib: data_platform_libs.data_interfaces
version: "0"
- lib: grafana_k8s.grafana_dashboard
version: "0"
- lib: loki_k8s.loki_push_api
version: "1"
- lib: observability_libs.juju_topology
version: "0"
- lib: prometheus_k8s.prometheus_scrape
version: "0"
Next, run the following command to download the libraries:
ubuntu@juju-sandbox-k8s:~/fastapi-demo$ charmcraft fetch-libs
You might see a warning that Charmcraft cannot get a keyring. You can ignore the warning.
After Charmcraft has downloaded the libraries, your project’s lib directory contains:
lib
└── charms
├── data_platform_libs
│ └── v0
│ └── data_interfaces.py
├── grafana_k8s
│ └── v0
│ └── grafana_dashboard.py
├── loki_k8s
│ └── v1
│ └── loki_push_api.py
├── observability_libs
│ └── v0
│ └── juju_topology.py
└── prometheus_k8s
└── v0
└── prometheus_scrape.py
Add dependencies from libraries¶
When you use libraries from Charmhub, you must check whether the libraries have any dependencies apart from ops.
If you open lib/charms/grafana_k8s/v0/grafana_dashboard.py and the other library files, you’ll see that some of the libraries depend on the cosl package:
grafana_dashboard.pyspecifiesPYDEPS = ["cosl >= 0.0.50"]loki_push_api.pyspecifiesPYDEPS = ["cosl"]prometheus_scrape.pyspecifiesPYDEPS = ["cosl>=0.0.53"]
This means that you need to add cosl>=0.0.53 to your charm’s dependencies.
To update your charm’s dependencies in pyproject.toml, run:
uv add 'cosl>=0.0.53'
Integrate with Prometheus¶
Follow the steps below to make your charm capable of integrating with the existing Prometheus charm. This will enable your charm user to collect real-time metrics about your application.
Define the Prometheus relation interface¶
In your charmcraft.yaml file, after the requires block, add a provides endpoint with relation name metrics-endpoint and interface name prometheus_scrape, as below. This declares that your charm can offer services to other charms over the prometheus-scrape interface. In short, that your charm is open to integrating with, for example, the official Prometheus charm. (Note: metrics-endpoint is the default relation name recommended by the prometheus_scrape interface library.)
provides:
metrics-endpoint:
interface: prometheus_scrape
optional: true
Import the Prometheus interface libraries and set up Prometheus scraping¶
In your src/charm.py file, do the following:
First, at the top of the file, import the prometheus_scrape library:
from charms.prometheus_k8s.v0.prometheus_scrape import MetricsEndpointProvider
Now, in your charm’s __init__ method, initialise the MetricsEndpointProvider instance with the desired scrape target, as below. Note that this uses the relation name that you specified earlier in the charmcraft.yaml file. Also, reflecting the fact that you’ve made your charm’s port configurable (see previous chapter Make the charm configurable), the target job is set to be consumed from config. The URL path is not included because it is predictable (defaults to /metrics), so the Prometheus library uses it automatically. The last line, which sets the refresh_event to the config_change event, ensures that the Prometheus charm will change its scraping target every time someone changes the port configuration. Overall, this code will allow your application to be scraped by Prometheus once they’ve been integrated.
# Provide a metrics endpoint for Prometheus to scrape.
try:
config = self.load_config(FastAPIConfig)
except ValueError as e:
logger.warning("Unable to add metrics: invalid configuration: %s", e)
else:
self._prometheus_scraping = MetricsEndpointProvider(
self,
relation_name="metrics-endpoint",
jobs=[{"static_configs": [{"targets": [f"*:{config.server_port}"]}]}],
refresh_event=self.on.config_changed,
)
Congratulations, your charm is ready to be integrated with Prometheus!
Integrate with Loki¶
Follow the steps below to make your charm capable of integrating with the existing Loki charm. This will enable your charm user to collect application logs.
Define the Loki relation interface¶
In your charmcraft.yaml file, beneath your existing requires endpoint, add another requires endpoint with relation name logging and interface name loki_push_api. This declares that your charm can optionally make use of services from other charms over the loki_push_api interface. In short, that your charm is open to integrating with, for example, the official Loki charm. (Note: logging is the default relation name recommended by the loki_push_api interface library.)
requires:
database:
interface: postgresql_client
limit: 1
optional: false
logging:
interface: loki_push_api
optional: true
Import the Loki interface libraries and set up the Loki API¶
In your src/charm.py file, do the following:
First, import the loki_push_api lib:
from charms.loki_k8s.v1.loki_push_api import LogForwarder
Then, in your charm’s __init__ method, initialise the LogForwarder instance as shown below. The logging relation name comes from the charmcraft.yaml file. Overall this code ensures that your application can push logs to Loki (or any other charms that implement the loki_push_api interface).
# Enable pushing application logs to Loki.
self._logging = LogForwarder(self, relation_name="logging")
Congratulations, your charm can now also integrate with Loki!
Integrate with Grafana¶
Follow the steps below to make your charm capable of integrating with the existing Grafana charm. This will allow your charm user to visualise the data collected from Prometheus and Loki.
Define the Grafana relation interface¶
In your charmcraft.yaml file, add another provides endpoint with relation name grafana-dashboard and interface name grafana_dashboard, as below. This declares that your charm can offer services to other charms over the grafana-dashboard interface. In short, that your charm is open to integrations with, for example, the official Grafana charm. (Note: Here grafana-dashboard endpoint is the default relation name recommended by the grafana_dashboard library.)
provides:
metrics-endpoint:
interface: prometheus_scrape
optional: true
grafana-dashboard:
interface: grafana_dashboard
optional: true
Import the Grafana interface libraries and set up the Grafana dashboards¶
In your src/charm.py file, do the following:
First, at the top of the file, import the grafana_dashboard lib:
from charms.grafana_k8s.v0.grafana_dashboard import GrafanaDashboardProvider
Now, in your charm’s __init__ method, initialise the GrafanaDashboardProvider instance, as below. The grafana-dashboard is the relation name you defined earlier in your charmcraft.yaml file. Overall, this code states that your application supports the Grafana interface.
# Provide grafana dashboards over a relation interface.
self._grafana_dashboards = GrafanaDashboardProvider(
self, relation_name="grafana-dashboard"
)
Now, in your src directory, create a subdirectory called grafana_dashboards and, in this directory, create a file called FastAPI-Monitoring.json.tmpl with the following content:
FastAPI-Monitoring.json.tmpl. Once your charm has been integrated with Grafana, the GrafanaDashboardProvider you defined just before will take this file as well as any other files defined in this directory and put them into a Grafana files tree to be read by Grafana.
Important
How to build a Grafana dashboard is beyond the scope of this tutorial. However, if you’d like to get a quick idea: The dashboard template file was created by manually building a Grafana dashboard using the Grafana web UI, then exporting it to a JSON file and updating the datasource uid for Prometheus and Loki from constant values to the dynamic variables "${prometheusds}" and "${lokids}", respectively.
Validate your charm¶
Open a shell in your Multipass Ubuntu VM, navigate inside your project directory, and run all of the following.
First, repack and refresh your charm:
charmcraft pack
juju refresh \
--path="./fastapi-demo_amd64.charm" \
fastapi-demo --force-units --resource \
demo-server-image=ghcr.io/canonical/api_demo_server:1.0.2
Next, test your charm’s ability to integrate with Prometheus, Loki, and Grafana by following the steps below.
Deploy COS Lite¶
Create a Juju model called cos-lite and, to this model, deploy the Canonical Observability Stack bundle cos-lite, as below. This will deploy all the COS applications (alertmanager, catalogue, grafana, loki, prometheus, traefik), already suitably integrated with one another. Note that these also include the applications that you’ve been working to make your charm integrate with – Prometheus, Loki, and Grafana.
juju add-model cos-lite
juju deploy cos-lite --trust
Important
Why put COS Lite in a separate model? Because (1) it is always a good idea to separate logically unrelated applications in different models and (2) this way you can observe applications across all your models. PS In a production-grade scenario you would actually even want to put your COS Lite in a separate cloud (i.e., Kubernetes cluster). This is recommended, for example, to ensure proper hardware resource allocation.
Expose the application relation endpoints¶
Once all the COS Lite applications are deployed and settled down (you can monitor this by using juju status --watch 2s), expose the relation points you are interested in for your charm – loki:logging, grafana-dashboard, and metrics-endpoint – as below.
juju offer prometheus:metrics-endpoint
juju offer loki:logging
juju offer grafana:grafana-dashboard
Validate that the offers have been successfully created by running:
juju find-offers cos-lite
You should see something similar to the output below:
Store URL Access Interfaces
concierge-k8s admin/cos-lite.loki admin loki_push_api:logging
concierge-k8s admin/cos-lite.prometheus admin prometheus_scrape:metrics-endpoint
concierge-k8s admin/cos-lite.grafana admin grafana_dashboard:grafana-dashboard
As you might notice from your knowledge of Juju, this is essentially preparing these endpoints, which exist in the cos-lite model, for a cross-model relation with your charm, which you’ve deployed to the testing model.
Integrate your charm with COS Lite¶
Now switch back to the charm model and integrate your charm with the exposed endpoints, as below. This effectively integrates your application with Prometheus, Loki, and Grafana.
juju switch testing
juju integrate fastapi-demo admin/cos-lite.grafana
juju integrate fastapi-demo admin/cos-lite.loki
juju integrate fastapi-demo admin/cos-lite.prometheus
Access your applications from the host machine¶
Important
There is currently an issue with this part of the tutorial. If you follow the instructions, you may not be able to access Grafana from your host machine. We’re working on improving the instructions. Check back soon for the new instructions!
The power of Grafana lies in the way it allows you to visualise metrics on a dashboard. Thus, in the general case you will want to open the Grafana Web UI in a web browser. However, you are now working in a headless VM that does not have any user interface. This means that you will need to open Grafana in a web browser on your host machine. To do this, you will need to add IP routes to the Kubernetes network inside of our VM.
First, run:
juju status -m cos-lite
This should result in an output similar to the one below:
Model Controller Cloud/Region Version SLA Timestamp
cos-lite concierge-k8s k8s 3.6.13 unsupported 18:05:07+01:00
App Version Status Scale Charm Channel Rev Address Exposed Message
alertmanager 0.27.0 active 1 alertmanager-k8s 1/stable 180 10.152.183.70 no
catalogue active 1 catalogue-k8s 1/stable 87 10.152.183.19 no
grafana 9.5.21 active 1 grafana-k8s 1/stable 160 10.152.183.132 no
loki 2.9.6 active 1 loki-k8s 1/stable 199 10.152.183.207 no
prometheus 2.52.0 active 1 prometheus-k8s 1/stable 247 10.152.183.196 no
traefik 2.11.0 active 1 traefik-k8s latest/stable 263 10.152.183.83 no Serving at 10.223.2.63
From this output, from the Address column, retrieve the IP address for each app to obtain the Kubernetes service IP address range. Make a note of each as well as the range. (In our output we got the 10.152.183.0-10.152.183.255 range.)
Caution
Do not mix up Apps and Units – Units represent Kubernetes pods while Apps represent Kubernetes Services. Note: The charm should be programmed to support Services.
Now open a terminal on your host machine and run:
multipass info juju-sandbox-k8s
This should result in an output similar to the one below:
Name: juju-sandbox-k8s
State: Running
Snapshots: 1
IPv4: 10.112.13.157
10.49.132.1
10.1.157.64
Release: Ubuntu 24.04.3 LTS
Image hash: 2b5f90ffe818 (Ubuntu 24.04 LTS)
CPU(s): 4
Load: 0.31 0.25 0.28
Disk usage: 19.4GiB out of 48.4GiB
Memory usage: 3.2GiB out of 7.7GiB
Mounts: /home/me/k8s-tutorial => ~/fastapi-demo
UID map: 1000:default
GID map: 1000:default
From this output, retrieve your Multipass Ubuntu VM’s network IP address. In our case it is 10.112.13.157.
Now, also on your host machine, run the code below. Until the next reboot, this will forward all the traffic for your Kubernetes Service IP range via the network on your VM. This will allow you, for example, to view your Grafana dashboards in a web browser inside your VM, as we do in the next step.
sudo ip route add 10.152.183.0/24 via 10.112.13.157
Log in to Grafana¶
In a terminal inside your VM, do all of the following:
First, run juju status again to retrieve the IP address of your Grafana service. For us it is http://10.152.183.132:3000 (see the output above).
Now, use juju run to retrieve your Grafana password, as shown below.
juju run grafana/0 -m cos-lite get-admin-password --wait 1m
Now, on your host machine, open a web browser, enter the Grafana IP address, and use the username “admin” and your Grafana password to log in.
Inspect the dashboards¶
In your Grafana web page, do all of the following:
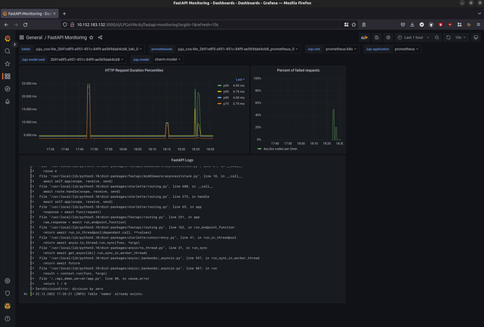
Click FastAPI Monitoring. You should see the Grafana Dashboard that we uploaded to the grafana_dashboards directory of your charm.
Next, in the Juju model drop down field, select testing.
Now, call a couple of API points on the application, as below. To produce some successful requests and some requests with code 500 (internal server error), call several times, in any order.
curl 10.1.157.94:8000/names
and
curl 10.1.157.94:8000/error
where 10.1.157.94 is the IP of our application unit (pod).
In a while you should see the following data appearing on the dashboard:
HTTP Request Duration Percentiles. This dashboard is based on the data from Prometheus and will allow you to see what fraction of requests takes what amount of time.
Percent of failed requests per 2 minutes time frame. In your case this will be a ratio of all the requests and the requests submitted to the
/errorpath (i.e., the ones that cause the Internal Server Error).Logs from your application that were collected by Loki and forwarded to Grafana. Here you can see some INFO level logs and ERROR logs with traceback from Python when you were calling the
/errorpath.

Important
If you are interested in the Prometheus metrics produced by your application that were used to build these dashboards you can run following command in your VM: curl <your app pod IP>:8000/metrics
Also, you can reach Prometheus in your web browser (similar to Grafana) at http://<Prometheus pod IP>:9090/graph .
Review the final code¶
For the full code, see our example charm for this chapter.
Next steps¶
Congratulations on reaching the end of the tutorial!
For suggestions of what to explore next, see Next steps.